Коллеги, всех приветствуем! С вами мы – Денис Денисенко и Максим Постоев,head of sales AIO. А значит, вы читаете продолжении серии мануалов по разбору функционала сервиса AIO. Сегодня на повестке дня – Мануал №3, и в нем мы покажем, как заводить источники и офферы, поговорим о потоках, пресетах и менеджменте команды. В частности разберем CAPI FB*, аналитику и настройки клоаки.
На прошлом стриме мы рассказывали про работу с вкладкой Content. Сегодня рассмотрим вкладку Tracker.

По сути, это сердце вашего трафика. Начнем мануал с объяснения логики, то есть как, что и в каком порядке настраивать. Почему именно такой порядок даёт лучший результат.
Логика трекера строится на том, что у вас есть источники (Sources).

В левом верхнем углу расположена кнопка добавление новых источников, при нажатии на которую выпадает список всех доступных интеграций на данный момент. Он постоянно обновляется по мере запросов клиентов.
Все интеграции работают “в один клик”. А настройка дополнительных параметров идёт через техподдержку. Тем самым, AIO быстро решает проблемы самых распространенных ошибок, связанных с передачей ивентов в источник для оптимизации.

Рассмотрим процесс добавления источника на примере Facebook*. В списке источников выбираем соответствующий элемент.

В поле Name устанавливаем название источника в зависимости от ваших целей (Например: Facebook* Custom, Facebook* Predefined и так далее).

Поле Cost Field, отвечает за параметр в FB*, которому будет присвоен расход. Самый распространенный – FB Ad ID

Выбираем Integration Type (тип интеграции), у нас это Facebook, и нажимаем Confirm.
В результате, в зависимости от шаблона системы и вашей вертикали, у вас автоматически в подвкладке Trackers создаются CAPI ивенты:

Таким образом, вся настройка источника сводится к тому, что в подвкладке Campaigns

достаточно нажать правой кнопкой мыши на нужную кампанию и выбрать Link Generator.

В открывшемся окне выбираете источник, вставляете FB* CAPI токен, пиксель, настраиваете ивенты оптимизации, и все! Вам не нужно нанимать технаря, чтобы писать код и настраивать CAPI. Достаточно просто заполнить поля и платформа все сделает за вас.
В итоге, вся настройка источника происходит после нажатия на Link Generator. Благодаря такому функционалу ошибки, вызванные человеческим фактором, минимизируются.
Перейдем к макросам.

Они находятся во вкладке Content.

В AIO заранее установлен AIO SDK Macros Collection в шаблоне системы, который включает в себя самые распространенные функции, необходимые арбитражнику.
Видеозаписи, сессии пользователей, тепловые карты, время, проведённое на лендинге, процесс скроллинга, запись разрешения экрана, FB-пиксель, бэкфикс, таймзона браузера, формы регистрации.
Если же вам необходим кастомный макрос, вы всегда можете обратиться к саппортам AIO, и они обязательно помогут настроить и проверить.
Работа с источниками является основной обязанностью любого трафик-менеджера. Поэтому в AIO стараются максимально облегчить и сделать прозрачной работу с ними. В том числе предоставляют менеджеров техподдержки с опытом работы и настройки интеграций.
Выбрав нужный вам источник,

у вас автоматически появляются плейсхолдеры, привязанные к нему. Все полученные данные вы можете передавать на сторону рекламодателей или в свою CRM.

Рассмотрим секцию Destination. Она позволяет вам настроить интеграцию с вашей партнерской программой, рекламодателем, CRM или с любой промежуточной точкой конверсии (PWA-сервисы, Webview-приложения). По сути, это расширенный аналог Offers в других трекинговых системах.

Основная логика между источником (Source) и местоположением (Destination) задается во Flow (потоке).

В АИО это реализовано таким образом, что вы просто добавляете нужные точки взаимодействия с аудиторией (прелендинги, лендинги, витрины, формы регистраций, пва сервисы, собственные пва, интеграции с вебвью приложениями, фильтры, ремаркетинг флоу, правила и прочее) и протягиваете ниточки в соответствии с тем, как должен идти пользователь по воронке.
С помощью этого, вы можете строить сквозную аналитику каждого из элементов воронки в рамках одной кампании, забудьте о том, что нужно заходить в сторонние сервисы и ресурсы.
Рассмотрим детальнее.

При этом имеется не менее 10 готовых преднастроенных потоков (пресетов), которыми вы можете пользоваться или доработать под себя (их набор определяется вертикалью, в которой вы работаете и выбрали при создании рабочего пространства).
Но даже, если вы придете со своим,кастомным, пресетом и захотите его доработать с помощью AIO, то и такая возможность есть!
Вам поможет ваш личный onboarding менеджер.
После создания и настройки потока необходимо настроить кампанию (Campaign). То есть в кампании вы просто заполняете нужными элементами поток, о котором проговорили выше.

Как это реализовано?

Нажимаете на зеленую кнопку Campaign с плюсиком

и выбираете нужный вам поток.

В результате вы увидите поток (воронку), которую вы настраивали, только не в горизонтальном виде, а в вертикальном. Заполняете все переменные элементами типа: лендинги, PWA, офферы, кло.

Затем генерируете ссылку с помощью правой кнопки мыши и Link Generator.

Выбираете источник (Source), получаете готовую, уже заклоаченную и готовую ссылку,

а затем вставляете ее в свою кампанию в FB*.
Более для запуска ничего создавать и настраивать дополнительно не нужно. Остается только чекать статистику.
Рассмотрим детально возможности клоки.

Сама клока добавляется в потоке с помощью блока Filter. Вы просто добавляете блок и соединяете его стрелками. Если нужно уводить нерелевантный трафик на WhitePage – выбираем rejected, если трафик целевой – passed.

Есть возможность как использовать клоку AIO из коробки, так и подключать сторонние решения с интеграцией по API.

Сама же настройка клоакинга включает в себя: стандартные фильтры (по языку, стране айпи, операционной системе и типу устройства), до кастомных (таймзоне, определенным IP-адресам, юзерагенту и т.д).
При этом базы постоянно обновляются и расширяются, по этой причине вы можете не переживать, что ваша клока будет пробита модерацией.
Причём мощности клоакинга одинаково эффективны как для самых популярных источников, так и для менее популярных. Исключение составляет только трафик с пушами - в силу огромного объёма входящего потока.

Основным преимуществом встроенной кло в трекер является отсутствие редиректов. Допустим, в других решениях для подключения клоакинга, вы берете ссылку из трекера, вставляете ее в клоакинг-сервис, добавляете в партнерку и по итогу получается 3 редиректа (если еще используете какой-нибудь шортнер, то теряется еще больше).
На каждом редиректе у вас теряется от 3% до 8% трафика.
В AIO же у вас одна ссылка, она сразу заклоачена и вы берете ссылку и запускаете на нее трафик. По сути потери трафика если и есть, то они минимальны, за счет отсутствия редиректа на редиректе.
От настроек запуска перейдем к не менее важной теме - установка кап. Тут, как и всё до этого, просто донельзя.

Зеленым помечаются успешные лиды, красным – реджекты.

В подвкладке Destinations (конечная точка), нажимая на правую кнопку

выбираем Edit push cap во всплывающем окне,

настраиваем тип капы (дейли - сбрасывается каждый день / инфинити капа - вмещает в себя бесконечное количество конверсий) и прописываем количество.
Для настройки конкретных кап

выбираете Edit conversion cap.

Здесь, в свою очередь, помимо типа капы и количества, вы устанавливаете тип конверсии. Самый простой пример типа конверсий в iGaming вертикали: регистрация или FTD.
Менеджмент команды - еще одно подтверждение, что AIO сделана арбитражниками для арбитражников! И абсолютно не имеет значения, большая у вас команда или маленькая.
Рассмотрим настройки. Для этого нажимаем на вкладку Settings и переходим в подвкладку Users. Для добавления пользователя нам нужны почта и ТГ.

Нажимаем на зеленую кнопку

и заполняем данные.
После добавления юзеров мы должны распределить их по позициям.

Для этого переходим в Positions. Под позицией в AIO подразумевается должность и настройки доступов для пользователя.

Вариации позиции пользователя настраиваются самостоятельно, исходя из необходимых доступов (Access), при этом вы сами выбираете, какие вкладки и подвкладки будут видны и имеете возможность их редактировать.

Помимо доступа, вы должны добавить пользователя. Тут реализована возможность как добавить конкретного пользователя, так и целую команду. При этом, также вы можете и уволить пользователя, просто удалив его из Users.
То есть то, что видим мы в наших мануалах или практикующих стримах на YouTube, может не отображаться у пользователя, если вы не поставили галочку и не внесли юзера в позицию допуска.
Таким образом, AIO превращается из огромной многофункциональной платформы в узконаправленную утилитку с функционалом под конкретного пользователя/байера/финансиста и т.д.

Еще одна особенность менеджмента – это, скажем так, горизонтальный менеджмент. Если до этого мы говорили о “вертикальном”, то тут уже идет настройка ролей в команде.
К примеру, у вас есть много доменов и серверов, и все они относятся к разным командам, одни к FB*, другие к Google. Тут реализована возможность разделять домены, сервера и кампании между командами.
В свою очередь, права внутри команды могут распределяться абсолютно по-разному. Что касается выдачи доступов, тут также все очень просто.

Достаточно выбрать интересующий элемент, например, кампанию, нажать правой кнопкой и выбрать Share.
В всплывающем окне

выбираете нужного пользователя и добавляете его, тут же вы можете наделить его возможностью просматривать, редактировать и/или делиться элементом.

Вместе с тем, кроме пользователя, можно делиться с целой командой.
Начнем с древообразной аналитики. Отображается она в подвкладке Campaigns.

Для ее отображения достаточно выбрать интересующий вас группер в строке поиска. Это может быть абсолютно любая из метрик: имя байера, лендинг, креативы и т.д., к тому же фильтр может как один, так и несколько.

Вот так выглядит фильтр по байеру, креативу, лендингу и кампании. Вы сразу видите по цвету плюсовые и минусовые строки, а также графики, статистику с автоматически рассчитанным ROI, расходами и профитом.
Каждый новый фильтр раскрывается по отношению к предыдущему, за что данный способ аналитики называется древообразным.
Также хотелось бы обратить внимание на инструмент анализа лучших или худших заливов. Для этого отмечаем все, например, зеленые кампании и нажимаем правой кнопкой.

В открывшемся списке выбираем Build Roll Up Report.

У нас открывается отдельное окно, в котором вы можете выставить различные фильтры и посмотреть, например, с каких девайсов был максимальный ROI, затем с каких лендингов и т.д., при этом в правой части этого окна у вас отображаются выбранные вами разбивки. По итогу вы получаете полностью плюсовой или минусовой сетап, который можете проанализировать с командой. Причем сбор и формирование такой статистики занимает крайне мало времени.

Найти его можно во вкладке Analytics, подквкладке Cohorts Reports.
Здесь у нас 2 переменные в левом верхнем углу:
Рассмотрим на примере трафика.
Слева показаны дни месяца (вы можете выбрать нужный период). Серым цветом отображается Top Level — количество визиты на лендинг, у нас это 3042. Цветом отмечены конверсии: в первый день — 1707, во второй — 130, дальше — 0. Так можно отслеживать, долеты трафика.

Если перейти в подвкладку Comparative Analytics вы можете собрать свой личный мини-дашборд, выбирая необходимые метрики, выставляя периоды и выбирая группы для отображения в дашбоарде (например, креатив, байер, команды, лендинги и так далее).
Это удобно, потому что дашборд во вкладке Dashboard показывает более обобщенную информацию.

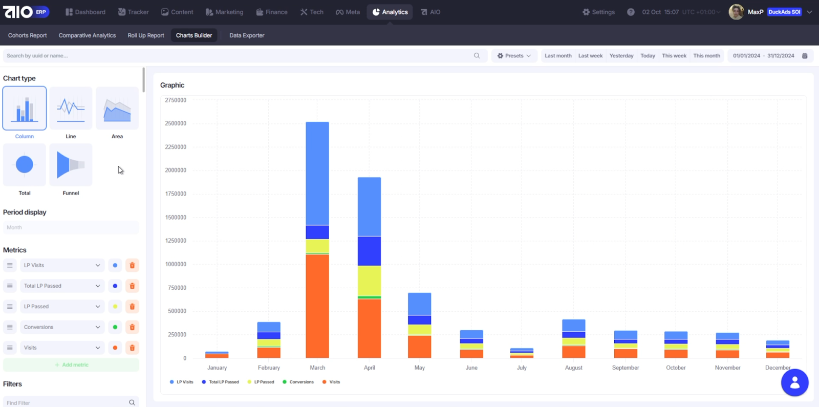
Визуальная аналитика предоставляет возможность

позволяет смотреть статистику в виде графиков и доступна во вкладке Charts Builder. Как и во всём AIO, вы можете настроить метрики и фильтры под себя и выбрать один из пяти типов графиков
Мы подошли к концу Мануала №3 по платформе AIO.Если у вас остались вопросы, вы можете задать их Максу в ТГ или же записаться на демо-звонок.
Подписывайтесь на каналы Дениса в ТГ и Youtube. Спасибо за внимание!